Smart PIR motion sensors just tell you if something moved. Smart presence sensors like the Seeed Studio XIAO MR60BHA2 60GHz mmWave Human Breathing and Heartbeat Sensor (or XIAO MR60BHA2 for short) can tell you if something is alive, literally.
This compact sensor is built around a powerful 60GHz radar that tracks human presence, heartbeat, and breathing, coupled with a highly sensitive light sensor that measures ambient brightness from complete darkness to full daylight.
In this review, I’ll cover what the sensor does, how well it performs, where it shines, and whether I think it’s worth adding to your smart home.
Disclosure: Seeed Studio kindly provided a review unit of the XIAO MR60BHA2 sensor for testing. However, all thoughts and opinions shared here are entirely my own.
TL;DR
Pros
Cons
Device Specifications
Connectivity
Wi-Fi
Works With
Home Assistant
Dimensions
54 x 35 x 22 mm / 2.1 x 1.4 x 0.9 in (with enclosure)
mmWave Firmware
Breathing and Heartbeat Detection
Detection Range
Human Static Presence Detection: up to 6 Meters
Breathing and Heartbeat Detection: 1.5 Meters
MCU
Seeed Studio XIAO ESP32C6
LED
WS2812 RGB LED
Button
Reset
Light Sensor
BH1750 Range: 1 to 65,535 lux with adjustable measurements up to 100,000 lux
Grove Connector
1 GPIO Port
• D0
• D10
Power Supply
5V/1A Input via USB-C port
Power Consumption
0.5W: Standby Mode
0.8W: Activation Mode
1.4W: Work with Grove Relay status
What’s In The Box?
Seeed Studio sent the XIAO MR60BHA2 sensor in a double cardboard box, with the main product unit nested within a larger one and generous padding to protect the device during shipping. The package contains only the sensor in a 3D-printed enclosure.






Design & Build Quality
The XIAO MR60BHA2 sensor uses a 60GHz mmWave sensor (ADT6101P chip) for presence, heartbeat, and breathing detection. Alongside the sensor, you’ll find a BH1750 light sensor for ambient light detection, an RGB LED, and a reset button in the event the sensor is not responsive and needs a reboot.
The Microcontroller Unit or MCU is powered by Seeed Studio’s XIAO ESP32C6 board, and features a Grove IO Connector used to attach additional Grove sensors.


The sensor comes in a clean, minimalist enclosure that snaps together without any screws. Both the board and housing feel solid and well-made. Seeed Studio includes a black enclosure by default, and if you prefer another color, you can 3D-print your own using the official design files available on Thingiverse.




Setup & Integration
The XIAO MR60BHA2 sensor is pre-flashed with ESP32 firmware for plug-and-play integration with Home Assistant. Setting up the sensor required a few steps to be completed and was relatively straightforward following the setup guide provided by Seeed Studio.






To power the sensor, I used my own USB-C cable and 5W adapter, as these were not included with the package.


Out of curiosity, I also tested the sensor with a power bank to see if this is a viable alternative, but it completely drained the fully charged 10,000 mAH unit within a few days of continuous use.


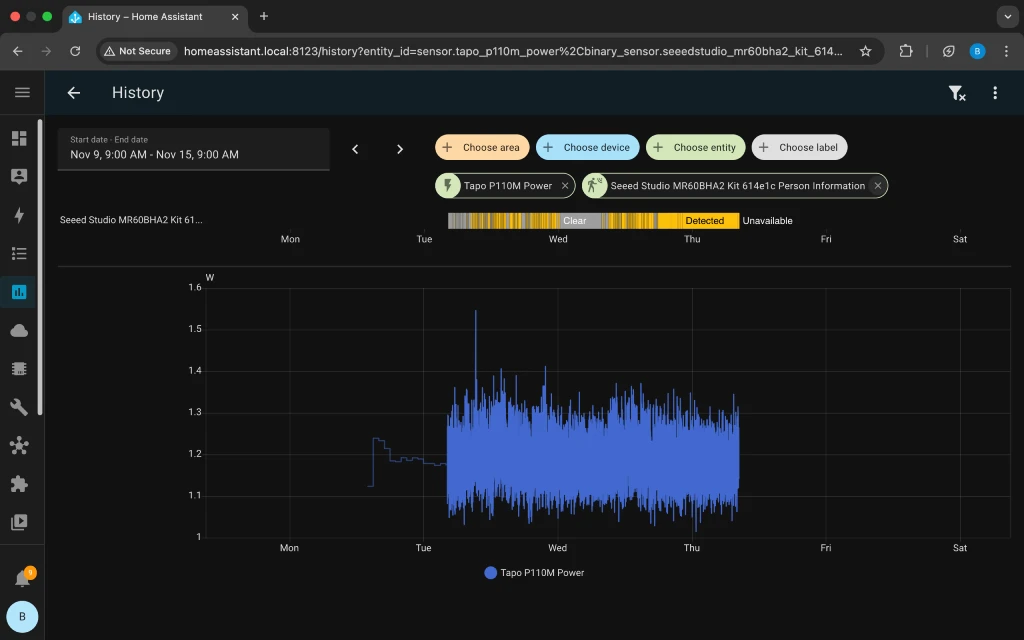
That said, the average power draw of the sensor measured with a Tapo P110M Matter smart plug is under 1.5 W.


When mounting the sensor, Seeed Studio recommends placing the XIAO MR60BHA2 according to one of the following two installation methods:
1. Wall-mounted for general-purpose detection, where the sensor is within chest height of a person, and no further than 1.5 meters away.


2. Inclined installation for sleep breathing and heart rate detection, where the sensor is installed at a height of 1 meter directly above the head of the bed, tilted downward at 45° towards the middle of the bed, and the distance between the radar and the chest cavity is within 1.5 meters.


Features & Performance
In this section, we will look at XIAO MR60BHA2’s core functions, from basic presence and ambient light sensing to the more advanced heartbeat and breathing features, to see how it performs in real-world use.
Presence Detection
The XIAO MR60BHA2 is equipped with a 60GHz mmWave radar, designed to detect the presence of stationary persons up to 6 meters away. During testing, I found that the sensor detects and clears presence in real-time with high accuracy. However, the distance reported to a detected person did not go beyond the 2 to 3-meter mark. While generally reliable, the sensor sometimes reports occupancy even when everyone has moved out of detection range (spooky!).




The sensor also reports the number of persons within the sensor’s detection range in Home Assistant, although the accuracy is dependent on detection range (highest accuracy within 1.5 meters) and people moving instead of being stationary.


One feature I wish the sensor provided is the option to define a maximum detection distance. Since it lacks customizable detection zones, adding distance limits would be an effective alternative to help eliminate false positives caused by activity in adjacent hallways or rooms.
Heartbeat Detection
One of the more interesting features of this sensor is the ability to detect a person’s heartbeat in real-time. During testing, I have found this to be fairly accurate when I’m stationary and within 1.5 meters of the sensor.




Obviously, the accuracy of heartbeat detection with this non-invasive method will not be as consistent when compared to a heart rate monitor strapped to a person. However, real-time heart rate can be used as additional sensing data to make automations more robust.
For instance, to control lights or appliances in a room, you could add a condition to turn off lights and appliances only when no heartbeat is detected for a preset period. That way, even if the presence state changes to clear, you’d still have a backup condition to prevent lights or appliances from turning off when someone is still in the room.


One automation I found particularly useful is the ability to trigger a “Get up and Move” alert when I’ve been sitting continuously for an hour.




Breathing Detection
Another unique feature is the ability to measure real-time respiratory rate (the number of breaths per minute). Like heartbeat detection, the readings are fairly accurate when stationary within 1.5 meters, and provide valuable non-invasive tracking data for setting up health alerts.


Light Detection
The XIAO sensor is equipped with a BH1750 light sensor capable of detection within the range of 1 to 65,535 lux. With such illuminance data, you can unlock more automations, such as turning on lights only when a room is dark.


RGB LED Light
In Home Assistant, the LED light on the sensor can be manually turned On/Off and its brightness adjusted from 11% to 100% (the LED turns off when brightness is 10% or below).


The LED color can also be changed using a palette of 16 million options, serving as a useful visual indicator in automations. For instance, you could configure it to turn the light on and change the color to red when a person’s heart rate or respiratory rate drops below a certain threshold.


Grove Connector
The XIAO MR60BHA2 sensor can be extended to include other sensors using the Grove connector. Grove Sensors are modular sensors introduced by Seeed Studio, and it is part of the Grove system, which uses a unified interface design, making it easy for users to quickly build various electronic projects. There are many types of Grove sensors, including but not limited to temperature sensors, humidity sensors, light sensors, gas sensors, and more.
Firmware Customization
The MR60BHA2 uses two separate firmware: the ESPHome software on the XIAO ESP32C6 (which can be updated over-the-air with Seeed Studio’s Web Tool) and the radar module firmware (which can only be updated via USB with specialized Seeed Studio tools). You can customize the ESPHome software, but you cannot customize the radar firmware unless you engage Seeed Studio’s services, which may involve customization fees and minimum order quantities.
Through the ESPHome dashboard in Home Assistant, you can modify the YAML configuration file to adjust sensor sensitivity, reporting intervals, and output formats. Seeed Studio provides a template YAML file as a starting point, and you can upload modified firmware directly over-the-air without needing a USB connection. This allows you to tailor the sensor’s behavior to your specific needs, such as changing LED colors based on detection events or adjusting how frequently the sensor reports data.
Pricing & Value
At $24.90, the XIAO MR60BHA2 sensor offers exceptional value for its feature set. For this price point, you are getting a 60GHz mmWave sensor with real-time presence, heartbeat, breathing, and light detection, which clearly outperforms traditional PIR motion sensors and unlocks advanced automation capabilities in Home Assistant.
Unlike many other consumer presence sensors, this device also provides additional customization options through its built-in ESP32C6 controller and Grove connector. This powerful combination allows advanced users to adjust its parameters such as sensor sensitivity or reporting intervals, and add more sensors, significantly expanding the data collected for various monitoring purposes.
Final Thoughts
The Seeed Studio XIAO MR60BHA2 strikes a good balance between capability and simplicity. Despite its small size, it combines a 60GHz radar for presence, heartbeat, and breathing detection with a light sensor and an ESP32C6 that integrates easily with ESPHome. In practice, it’s far more reliable than PIR sensors, especially when detecting someone who’s sitting still or resting.
Its 6-meter presence detection range gives it enough coverage for most rooms. The more advanced heartbeat and breathing features are useful but require close placement within 1.5 meters, so they’re best viewed as a separate, short-range function.
For Home Assistant users, the MR60BHA2 offers great value. Setup is easy, data is rich, and automations become far more dependable. While vital-sign monitoring has a limited range, the sensor’s core presence detection performance at this price makes it an excellent upgrade from basic motion sensors. Its ability to track vitals also makes it a powerful component for broader safety monitoring; for applications like elderly care, you can easily pair it with the XIAO MR60FDA2 Fall Detection Sensor to create a comprehensive system.











Leave a Reply